Система управления зерносушильным комплексом

Сушка зерна – основная составляющая процесса переработки зерна.

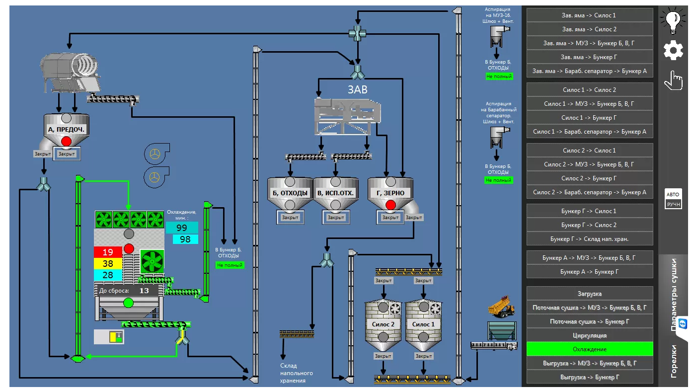
Система управления зерносушильным комплексом осуществляет управление процессом сушки зерновых культур, а также контроль состояния зерна и семян, температуры и времени при сушке зерна и семян в зерносушильном комплексе.

Система обеспечивает визуальный контроль работы всего оборудования, входящего в технологический процесс на АРМ диспетчера.

Создана диспетчеризационная сеть, позволяющая осуществить отображение информации и архивирование данных на сервере с зерносушильных комплексов.