Автоматизированная система управления процессом хранения зерновых продуктов
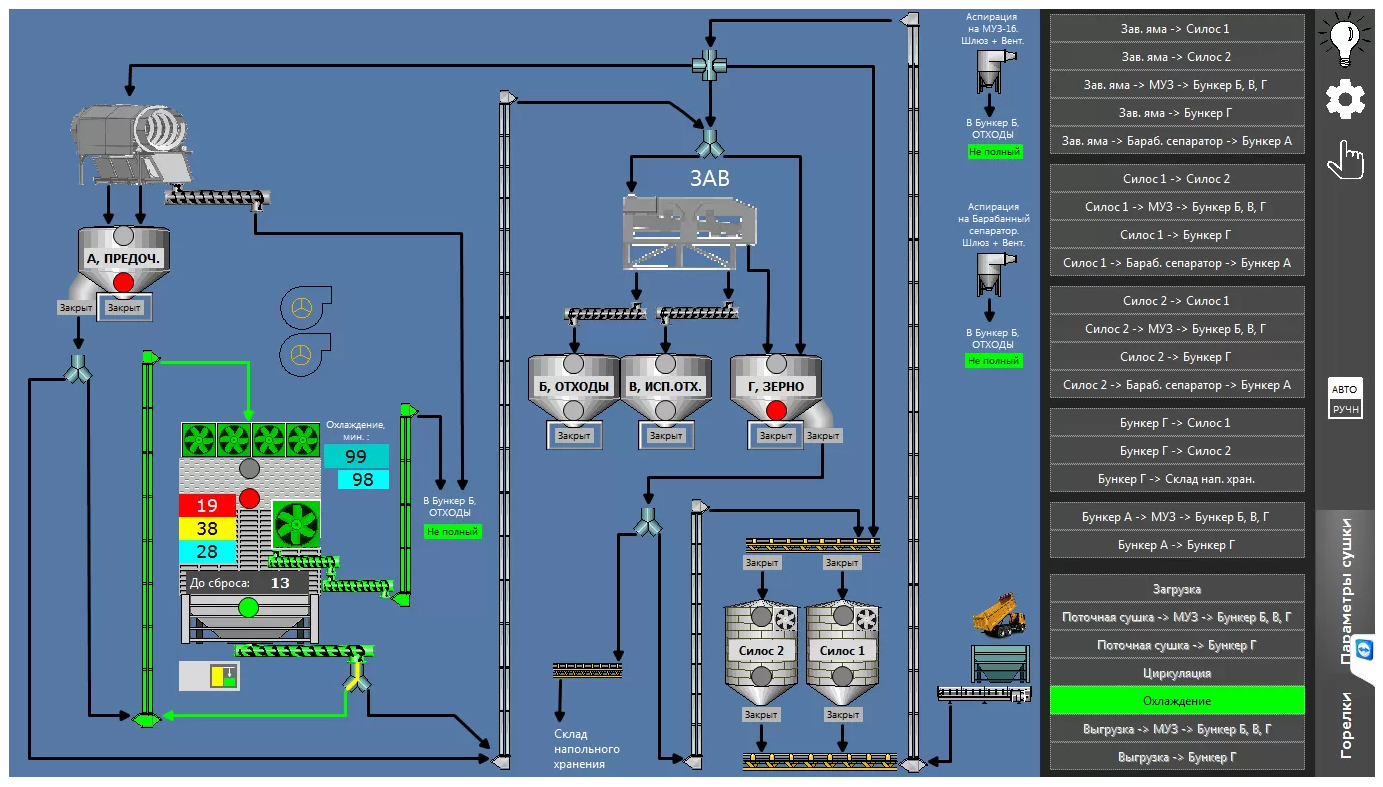
Автоматизированная система управления процессом хранения зерновых продуктов позволяет качественно принять, подготовить к хранению и обеспечить полную сохранность зерна без потерь.
Система осуществляет оперативный сбор и обработку данных о состоянии периферийного оборудования, обеспечивают непрерывное диагностирование и обнаружение аварий и отклонений от технологического процесса, обеспечивают надежную непрерывную работу в условиях промышленного производства, контролируют наличие продукта в силосах.
Позволяет осуществлять контроль за перемещением транспорта, архивировать данные, выводить архивную информацию на бумажный носитель, а также осуществляет электронный обмен информацией с 1С.






